AI-powered optimization for cloud, AI, and GPU workloads, cutting costs by up to 75% with precise FinOps intelligence.









Explore how Parsimo’s AI-driven FinOps platform helps you manage complex cloud and AI infrastructure, maximize cost savings, and keep your environments reliable, secure, and sustainable.
Evaluate cloud and AI architecture using industry principles and best practices ensuring reliability, performance, cost efficiency and sustainability across cloud and GPU environments.
Gain real-time visibility across multi-cloud environments. Eliminate waste, rightsize compute, and automate optimization delivering 18 –50%+ cost savings without compromising performance.
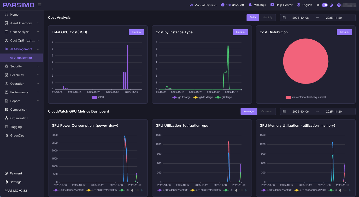
Deliver deep visibility into AI workloads, models and GPU utilization. Detects over-allocation in GPU-accelerated compute, ensuring your AI and GPU infrastructure delivers maximum performance at the lowest possible cost.
Understand what drives your cloud, AI and GPU costs and anticipate future spend with confidence. Parsimo analyzes historical patterns, highlights anomalies and provides forward-looking insight to support budgeting and resource planning.
Continuously monitor security posture, configuration drift and policy alignment across cloud and AI environments. Parsimo helps organizations strengthen governance and maintain compliance with standards such as SOC 2, PCI DSS and SOC2.
Get a single, intelligent view of your entire Cloud, AI and GPU footprint, services, assets, configurations, changes and costs. Parsimo brings together insights that keep engineering, FinOps and business teams aligned.
Parsimo has provided us with better visibility, aligned our architecture with cloud best practices, and helped us achieve significant cost savings while building a scalable infrastructure.
Parsimo assisted us to gain insight into our bills and easily understand exactly what we are spending and why. Successfully saved 30% of cloud costs and greatly improved the utilization of cloud resources.
With Parsimo, I no longer need to have a separate team responsible for specific tasks, I can operate the entire cloud environment by myself. Parsimo is simple to operate and has a very friendly interface, and one member can easily manage our 300-node cluster.
Join leading teams using Parsimo to bring AI-driven FinOps to their Cloud, AI and GPU infrastructure with clearer costs, smarter decisions and stronger governance.